上海上戈-专业仪器仪表制造商10年专注自控与工业控制生产定制

扫一扫加微信

TEL:021-69981079

您的位置: 首页 > 产品频道 >
定量控制仪,定量控制系统

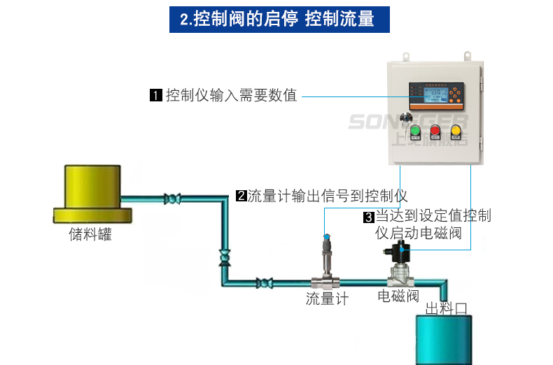
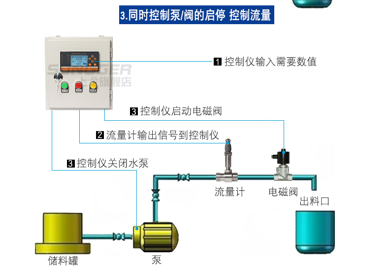
流量定量控制仪与流量传感器及控制流量通断的执行机构(一般是电磁通断阀)一起,组成完整的流量定量控制系统。 本流量定量控制仪接受流量传感器发出的频率脉冲信号,根据已设定好的仪表系数、介质密度等,实现流量的定量控制功能。 本流量定量控制仪还具有瞬时流量显示、总量累积、当天总量累积、当月总量累积存储及历史记录查询等功能。

型号:SG-DLK系列
产地:
价格:
全国热线

021-69981079


产品· 参数
10年行业经验厂家


热品推荐 / Hot product

电磁流量计污水液体水管道LDG一体分体式智能流量计量表DN50/100

电磁流量计是根据法拉第电磁感应定律进行流量测量的流量计。电磁流量计的优点是压损极小,可测流量范围大。量程比的比值一般为20:1以上,适用的工业管径范围宽,口径可达3m,输出信号和被测流量成线性,精度较高,可测量电导率≥5μs/cm的酸、碱、盐溶液、水、污水、腐蚀性液体以及泥浆、矿浆、纸浆等的流体流量。

阻旋料位计/阻旋料位开关

敞开或压力传输送容器内料位的控制。当料位碰到仪表的旋转翼片时,控制器的微动开关触点输出报警或控制信号.

音叉液位计/液位开关

音叉式物位开关,由于振幅可调,便于测量不同状态和密度的物料,适用于各种料仓固体物料料位以及各种容器内液位的定点报警或控制。 固体物料:粉煤灰、水泥、石粉、塑料颗粒、盐、糖等。 液体介质:水、酸、碱、泥浆、纸浆、染料、油类、牛奶、酒类、饮料等。

氧化锆分析仪/氧量分析仪

氧化锆烟气氧量分析仪是近几十年发展起来的新型测氧器,因其具有结构简单、 维护方便、反应速度快、测量范围广等特点,而广泛应用于电力、冶金、供暖、建 材、电子等部门,分析各种工业锅炉及窑炉中烟气的氧含量,提高燃烧效率,节约 能源,减少环境污染。

产品中心

全国服务热线

021-69981079